基于PLC控制的气动物料搬运系统的研制-PLC技术网(www.plcjs.com)-可编程控制器技术门户


基于PLC控制的气动物料搬运系统的研制

 (点击题目可以在互联网中搜索该题目的相关内容)
日期:2006-8-30 23:54:23     来源:慧聪网   作者: 点击:
点击【 大  中  小 】,可以选择字体的大小,以便你阅读.
    本文介绍了采用气动元件的物料搬运系统的结构、气动系统及其PLC控制系统。物料的搬运方式具有可抓可吸的多用途功能;气动系统电磁换向阀采用汇流板集装方式,减少了占用空间;PLC控制具有单步、自动等多种工作方式。

    由于气压传动具有气源使用方便、不污染环境、动作灵活迅速、工作安全可靠、操作维修简便以及适于在恶劣环境下工作等特点,因而在冲压加工、注塑及压铸等有毒或高温环境下作业,机床上、下料,仪表及轻工行业中小零件的输送和自动装配等作业,食品包装及输送,电子产品输送、自动插接,弹药生产自动化等过程中被广泛应用。所以气压传动是一种易于推广普及的实现工业自动化的应用技术。气动系统的应用,引起了世界各国产业界的普遍重视,气动行业已成为工业国家发展速度最快的行业之一。

    作为气动系统的控制装置目前多数采用可编程控制器(PLC)。可编程序控制器是以微处理器为基础,综合计算机技术,自动控制技术和通讯技术而发展起来的一种新型、通用的自动控制装置,其可靠性好,操作简便。在实际应用中,控制系统很容易实现。一般是由受控设备的动作顺序和工艺要求,构成工步状态表,形成梯形图,再编制PLC指令。

    一、物料搬运系统结构设计

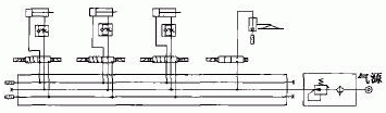
    物料搬运系统原理图如图1所示。该系统由左右移动气缸1、复位进退气缸2、升降气缸3、夹手或真空吸盘4、物料块5、传感器6、圆柱导轨7、支架8、底座9、微动开关10等组成。夹手或真空吸盘4可以夹住或吸住物料块5,抓取物料的部分采用夹持式和吸附式两种形式,选用不同的形式,可分别完成工件的抓取和吸附,以适应不同种类的物料搬运。夹手采用电磁铁吸合与断开方式夹持物料。夹手或吸盘在升降气缸3的作用下可以上下移动;夹手或真空吸盘连同升降气缸在左右移动气缸1的作用下沿着圆柱导轨可以左右移动;在复位进退气缸2的作用下将物料块送回原始位置,为下一个工作周期准备,以实现循环。此系统能够实现物料在一个平面内的搬运。左右移动行程为300mm,上下移动行程为80mm,根据行程选择不同的气缸,气缸1、2行程为300mm,气缸3行程为80mm。气缸选用法兰式安装。为了防止工件偏移,在左右移动气缸1运动路径两边安置导向圆柱导轨7,将圆柱导轨用螺钉固定在支架8上;支架用螺栓固定在底座9上。


图1 物料搬运系统原理图

    在左右移动气缸1的缸体上安装了两个磁性开关6用于左右极限位置检测;在底座上安装了一个微动开关10用于物料块下限位置检测。

    操作面板安装在电控箱上,与实验装置主体是分离的。PLC可编程序控制器,电磁阀,真空发生器等均放置在电控箱里。

    二、气动系统设计

    气动原理图如图2所示。


图2 气动原理图

    气源出来的气体经过二联件处理后进入到汇流板。通过相应的电磁换向阀可进入气动执行元件,分别驱动气缸1的左右移动、气缸2的推料动作、气缸3的上升下降运动、吸盘4的抓料和松料动作。整个气动系统的3个气缸全部采用出气节流调速;电磁阀采用3个二位五通阀和1个二位二通阀。选用集装式电磁换向阀,将所有电磁换向阀由汇流板集装在一起,以减小占用空间。

    三、程序流程图及软件设计

    实现功能。物料搬运系统具有左右移动、上下移动及对物料的夹紧和放松、推料进退功能,在PLC控制下可实现单步、自动等多种工作方式。另外,物料被夹手搬运完成以后,为满足连续动作需要,还必须将此物料运送回原点位置,以供下次搬运需要。系统可完成的各种工作方式如下。

    单步:可实现“上升”,“下降”,“左移”,“右移”,“夹紧”,“放松”,“推料进”,“推料退”等八种点动操作;

    连续:按下“启动”按钮后,夹手从原点位置开始连续不断地执行搬运物料的个步。

    根据上述任务,先设计主程序框图,如图3所示。


图3 主程序框图

    物料搬运系统实现的动作:下降→抓料→上升→右移→再下降→松料→再上升→左移→推料进→推料退。

    在这个系统中,我们只实现一个物料的循环动作,故在机械手回原点后,需将物料推回原来位置。

    在PLC控制下可实现单动、连续动作工作方式。

    系统上电后,通过旋转按扭选择是单动还是连动,如果是单动则执行单动程序,否则执行连动程序。

    单动工作方式:利用按钮对夹手每一动作单独进行控制。

    连续:按下启动按钮,夹手从原点开始,按工序自动循环工作,直到按下停止按钮,夹手在完成最后一个周期的工作后,返回原点,自动停机。如图4所示。

[1] [2] 下一页 

本新闻共2页,当前在第11 2  

上一篇: Sigmatek在玻璃生产线中的解决方案
下一: 基于PLC的步进电机在送经装置中的应用